WAS 인스턴스별 애플리케이션
사용자 만족도 지수(APDEX)란?
- 문제점
- TPS, Response Time, 세션수 확인해봐야 할 숫자들이 너무 많아 무슨 숫자를 보아야 하는지 확인이 어렵다.
- Context를 파악하지 않고 Response Time 숫자만은 의미없다.
- IT 부서와 비즈니스 부서간의 소통이 어렵다.
- 시스템에 대한 사용자 만족도를 알 수 없다.
- 솔루션
- Apdex는 애플리케이션에 대한 사용자 만족도를 숫자로 표시할 수 있다.
- 여러 측정 항목들을 하나의 숫자로 표현할 수 있다.
- 애플리케이션 성능 지수를 0~100 까지의 숫자로 표현하여 쉽게 확인할 수 있다.


OPENMARU APM에서는 업무별 사용자 만족도 지수(APDEX) 및 인스턴스 별 사용자 만족도 지수를 계산하여 표시하고 있다.
또, Pending Request들에 대한 표시 방법도 사용자 만족도 지수의 단계에 따라 표시하고 있다.
사용자가 만족(Satisfied)하는 응답시간은 업무 시스템의 종류, 성격에 따라 다르다. 이 값은 WAS Agent의 설정 파일에서 사용자가 만족하는 응답시간을 지정할 수 있다.
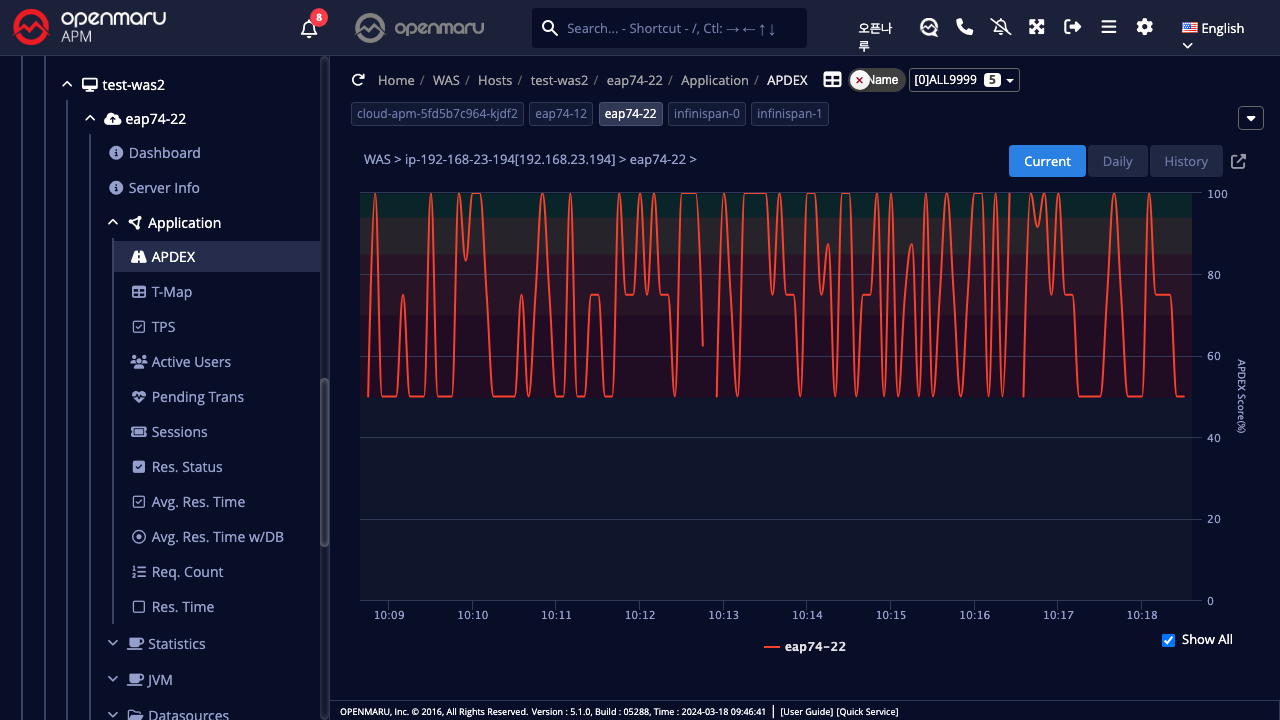
애플리케이션 > 만족도 지수(APDEX)

인스턴스별 사용자 만족도 지수(APDEX)를 표시한다. 산출 방법에 대해서는 ‘3.4 사용자 만족도 지수(APDEX)란?’를 참조하라.
애플리케이션 > 트랜잭션 맵(T-Map)

인스턴스별 사용자 Request의 응답시간 별 산포도를 표시하는 차트이다. 대시보드의 트랜잭션 맵(T-Map)과 마찬가지로 마우스를 Drag하면 해당 시간에 실행된 트랜잭션들이 팝업으로 표시되며, 상세 수행 시간을 분석할 수 있다.
자세한 내용은 'APM 대시보드 화면 구성 - Transaction Heatmap(T-Map)’을 참조하라.
애플리케이션 > 초당처리수(TPS)
인스턴스별 초당 처리 건수를 그래프로 출력한다.

애플리케이션 > 액티브 사용자수
인스턴스 별 액티브 사용자수를 그래프로 출력한다. 액티브 사 용자수는 쿠키를 사용하여 고유한 사용자를 구분하며, 5분내에 요청을 보낸 고유한 쿠키 값을 가진 사용자 수를 합산하여 계산한다.

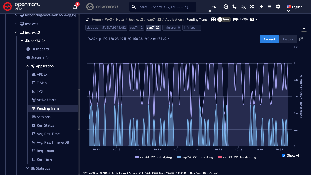
애플리케이션 > 지연 트랜잭션
해당 업무 시스템을 구성하는 모든 WAS 인스턴스의 지연 정보를 만족(Satisfying), 허용(Tolerating), 불만(Frustrating) 형태의 통계로 출력한다.

애플리케이션 > 세션수
WAS 인스턴스별로 WAS에서 생성된 세션의 개수를 웹 애플리케이션 컨텍스트별로 그래프로 표시한다. WAS의 세션은 다음과 같이 애플리케이션 web.xml 설정 파일의 session-timeout 값으로 설정한다. 시간 단위는 분이다.
<session-config>
<session-timeout>30</session-timeout>
</session-config>
세션수 그래프에서 WAS에 배포된 애플리케이션들이 어떤 것이 있는지 확인할 수 있다.

애플리케이션 > 응답코드
WAS 인스턴스 별, 애플리케이션 Context 별로 HTTP Status응답코드의 건수를 20x, 30x, 40x, 50x 번호 별로 합산하여 건수를 그래프로 출력한다.

애플리케이션 > 평균응답시간
인스턴스 애플리케이션 평균 응답시간을 그래프로 표시한다.

애플리케이션 > 평균응답시간 with DB
인스턴스 애플리케이션의 평균 응답시간과 그 중에 Database관련 처리시간을 비교하여 그래프로 표시 한다.

애플리케이션 > 요청건수
인스턴스별 요청 건수를 그래프로 표시한다.

애플리케이션 > 응답시간
인스턴스 별 애플리케이션 응답시간의 최대값, 최소값, 평균값, 요청 건수를 그래프로 표시한다. 상단에는 단위시간의 최대, 최소, 평균값을 표시하며, 하단에는 요청 건수를 표시한다.
