WAS 인스턴스별 애플리케이션
사용자 만족도 지수(APDEX)란?
- 문제점
- TPS, Response Time, 세션수 확인해봐야 할 숫자들이 너무 많아 무슨 숫자를 보아야 하는지 확인이 어렵다.
- Context를 파악하지 않고 Response Time 숫자만은 의미없다.
- IT 부서와 비즈니스 부서간의 소통이 어렵다.
- 시스템에 대한 사용자 만족도를 알 수 없다.
- 솔루션
- Apdex는 애플리케이 션에 대한 사용자 만족도를 숫자로 표시할 수 있다.
- 여러 측정 항목들을 하나의 숫자로 표현할 수 있다.
- 애플리케이션 성능 지수를 0~100 까지의 숫자로 표현하여 쉽게 확인할 수 있다.


OPENMARU APM에서는 업무별 사용자 만족도 지수(APDEX) 및 인스턴스 별 사용자 만족도 지수를 계산하여 표시하고 있다.
또, Pending Request들에 대한 표시 방법도 사용자 만족도 지수의 단계에 따라 표시하고 있다.
사용자가 만족(Satisfied)하는 응답시간은 업무 시스템의 종류, 성격에 따라 다르다. 이 값은 WAS Agent의 설정 파일에서 사용자가 만족하는 응답시간을 지정할 수 있다.
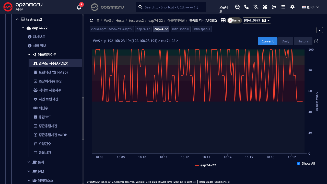
애플리케이션 > 만족도 지수(APDEX)

인스턴스별 사용자 만족도 지수(APDEX)를 표시한다. 산출 방법에 대해서는 ‘3.4 사용자 만족도 지수(APDEX)란?’를 참조하라.