업무별 그룹 - 애플리케이션
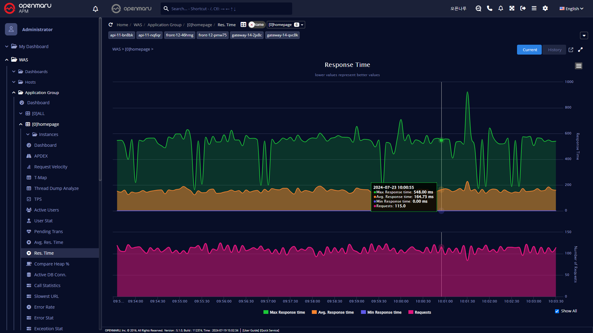
업무별로 전체적인 처리 상황을 파악하기 위한 항목이다. 보통 한 업무를 처리하기 위해 WAS 인스턴스를 여러 개를 구성하여 사용하기 때문에 업무 시스템에 대한 전체적인 상황을 파악하기 위해 사용한다.

그래프 상단의 ‘Navigator’에서 업무 애플리케이션 이름을 선택하면 현재 그래프와 같은 내용을 해당 업무에 대한 그래프로 변경하여 표시한다. 업무별 그룹에서는 개별 인스턴스는 선택되지 않는다.
업무별로 전체적인 처리 상황을 파악하기 위한 항목이다. 보통 한 업무를 처리하기 위해 WAS 인스턴스를 여러 개를 구성하여 사용하기 때문에 업무 시스템에 대한 전체적인 상황을 파악하기 위해 사용한다.

그래프 상단의 ‘Navigator’에서 업무 애플리케이션 이름을 선택하면 현재 그래프와 같은 내용을 해당 업무에 대한 그래프로 변경하여 표시한다. 업무별 그룹에서는 개별 인스턴스는 선택되지 않는다.