DBMS 대시보드
대시보드 - 개요
Database 가 설치된 머신 또는 외부 머신의 System Agent내의 MySQL(mysql, mariadb, percona), CUBRID Plugin을 통해서 정보를 수집한다. System Agent MySQL 설치 방법

① 영역
CUBRID 는 CAS, QPS, Long Transaction, Error Queries 정보를 대시보드 화면에 표시한다.
② 영역
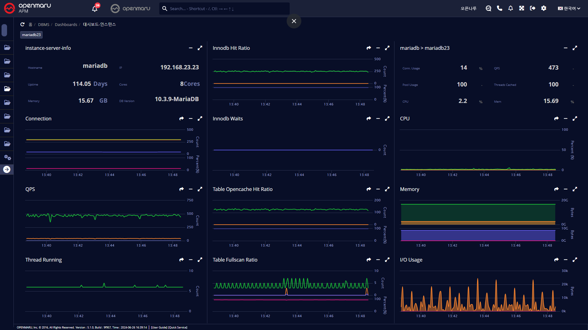
MySQL 은 Connection Usage, QPS, Pool Usage, Write Latency 정보를 대시보드 화면에 표시한다.
단, OS 의 CPU, Memory 의 경우 System Agent 가 설치된 머신의 정보이므로 원격지의 Database 를 모니터링 하는 경우 수집 할 수 없다.
대시보드 - 클러스터
MySQL(mysql, mariadb, percona) Database 클러스터의 모니터링 항목을 대시보드에 표시한다. 클러스터는 묶음은 System Agent Mysql Plugin 설정에서 또는 애플리케이션 그룹관리에서 커스텀으로 묶을 수 있다. Database 클러스터 정보 및 자원의 총량, QPS 등 각종 지표를 한 화면에 표시한다. 사용자 클러스터 설정 방법

대시보드 - 인스턴스
MySQL(mysql, mariadb, percona) Database 인스턴스별 모니터링 항목을 대시보드에 표시한다. Database 인스턴스 머신 및 자원의 기본정보, QPS 등 각종 지표를 한 화면에서 표시한다.
