시스템 - 디스크
시스템 > 디스크 > 사용량
시스템의 디스크 사용량을 각각의 파티션 별로 그래프로 표시한다. 전체 크기와 사용량을 표시한다. Byte 단위로 계산하여 사용량을 표시하기 때문에, 블록 단위로 표시하는 df가 출력하는 크기와는 약간 차이가 난다.

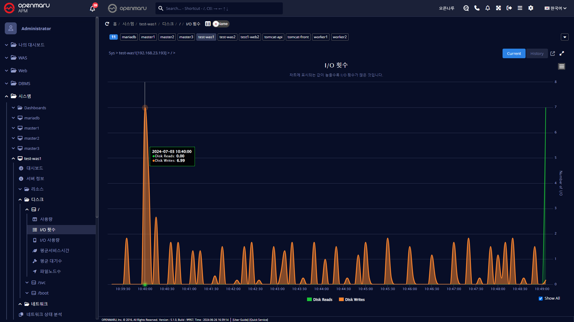
시스템 > 디스크 > I/O 횟수
시스템의 개별 파티션 별 디스크 I/O 횟수를 Read / Write로 구분하여 표시한다.

시스템 > 디스크 > I/O 사용량
시스템의 개별 파티션 별 디스크 I/O Bytes양을 Read / Write로 구분하여 표시한다.

시스템 > 디스크 > 평균서비스시간
디스크의 평균 서비스 시간(ms) 은 디스크 Read/Write 요청을 처리하기 위해 평균적으로 얼마의 시간이 소요되었는지 표시한다. 이 시간에는 처리를 위해 큐에서 대기하는 시간은 포함되지 않는다. 서비스 시간이 10ms이하이면 양호한 값으로 판단할 수 있다. 20ms 이상이면 잠재적 병목으로 판단할 수 있다.

시스템 > 디스크 > 평균대기수
Disk Write/Read를 위해 대기하는 평균 대기 요청 큐의 평균 크기를 그래프로 표시한다.

시스템 > 디스크 > 파일노드수
파일 노드 수는 inode의 개수를 그래프로 표시한다. Inode는 유닉스 계열 파일 시스템에서 사용하는 자료구조로 파일, 디렉터리 등 파일 시스템에 대한 정보를 가지고 있다. 파일은 각각 1개의 inode를 가지게 되며, inode는 소유자 그룹, 접근 모드(읽기, 쓰기, 실행), 파일 형태등 파일에 관한 정보를 가지고 있다. 파일 시스템 내의 파일들은 고유한 inode 번호를 통해 식별하게 된다.
일반적으로 파일 시스템이 생성될 때, 전체 공간의 1%정도를 inode를 위한 공간으로 할당하게 된다. 사용할 수 있는 Inode의 개수를 다 사용하게 되면, 디스크 공간이 남아있더라도 더 이상 파일을 생성할 수 없게 된다. 한 디렉터리에 너무 많은 파일을 만들게 되면 Inode를 쉽게 소진하게 된다.
