시스템 - 디스크
시스템 > 디스크 > 사용량
시스템의 디스크 사용량을 각각의 파티션 별로 그래프로 표시한다. 전체 크기와 사용량을 표시한다. Byte 단위로 계산하여 사용량을 표시하기 때문에, 블록 단위로 표시하는 df가 출력하는 크기와는 약간 차이가 난다.

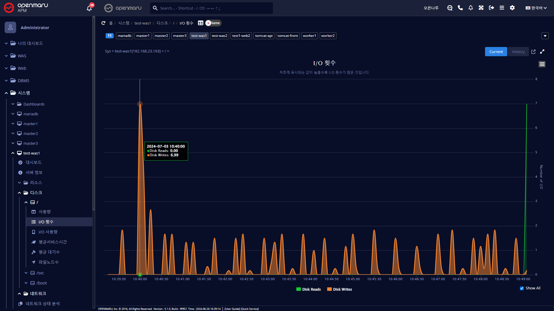
시스템 > 디스크 > I/O 횟수
시스템의 개별 파티션 별 디스크 I/O 횟수를 Read / Write로 구분하여 표시한다.

시스템 > 디스크 > I/O 사용량
시스템의 개별 파티션 별 디스크 I/O Bytes양을 Read / Write로 구분하여 표시한다.

시스템 > 디스크 > 평균서비스시간
디스크의 평균 서비스 시간(ms) 은 디스크 Read/Write 요청을 처리하기 위해 평균적으로 얼마의 시간이 소요되었는지 표시한다. 이 시간에는 처리를 위해 큐에서 대기하는 시간은 포함되지 않는다. 서비스 시간이 10ms이하이면 양호한 값으로 판단할 수 있다. 20ms 이상이면 잠재적 병목으로 판단할 수 있다.

시스템 > 디스크 > 평균대기수
Disk Write/Read를 위해 대기하는 평균 대기 요청 큐의 평균 크기를 그래프로 표시한다.
