시스템 - Docker
시스템 > Docker > 도커 정보
현재 Docker 기본정보, Image 리트스, Container 리스트 정보를 확인 할 수 있다.
| 항목 | 설명 |
|---|---|
| Docker Info | 서버 버전, 커널버전 등 설치 정보 |
| Images | Pull 된 Image 리스트 |
| Containers | 실행된 Container 리스트 |

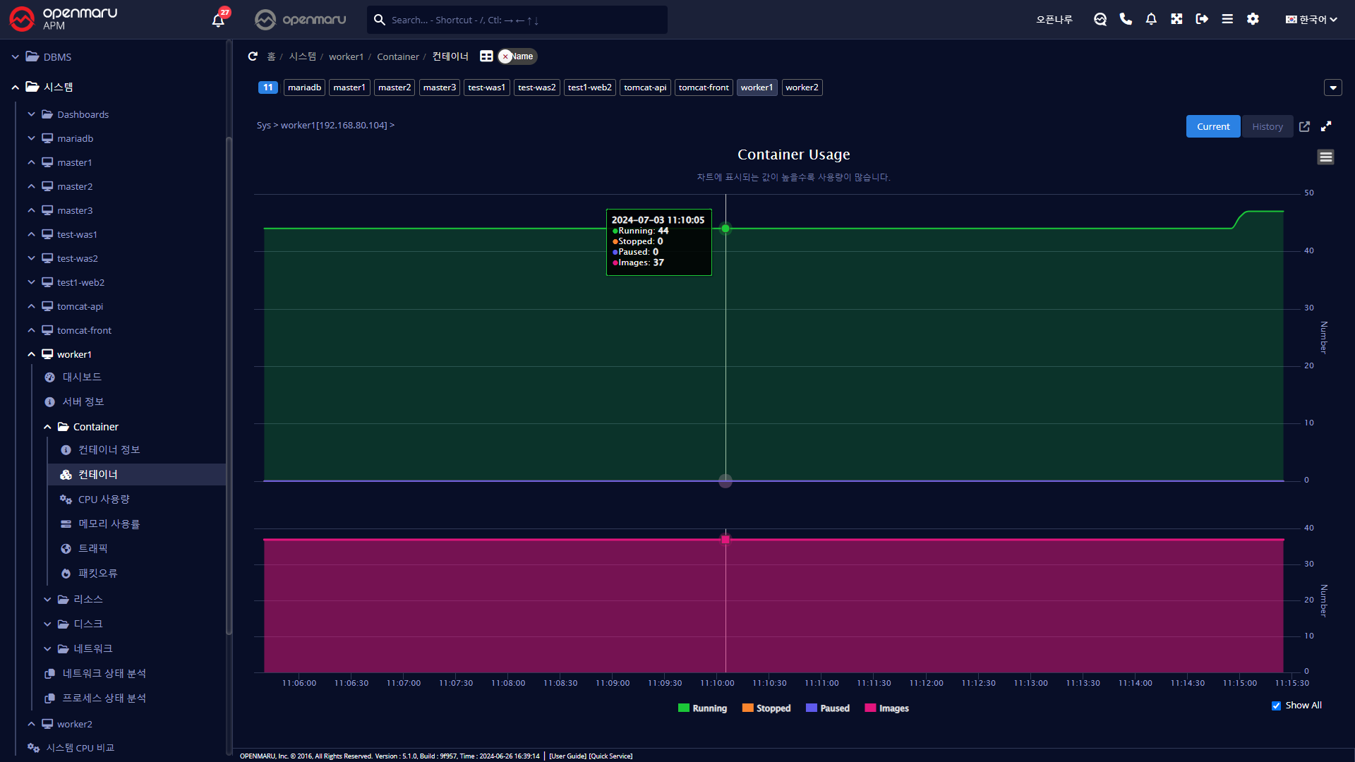
시스템 > Docker > 컨테이너
현재 컨테이너 상태를 확인 할 수 있다.
Running, Stopped, Paused 및 Image 개수

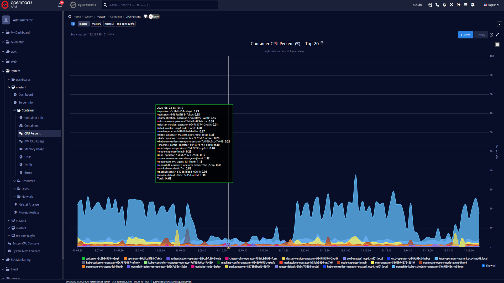
시스템 > Docker > CPU 사용률
시스템의 CPU 사용률을 컨테이너로 구분하여 그래프로 표시 한다.
많이 사용하는 TOP 20 에 대한 항목만 표현된다.

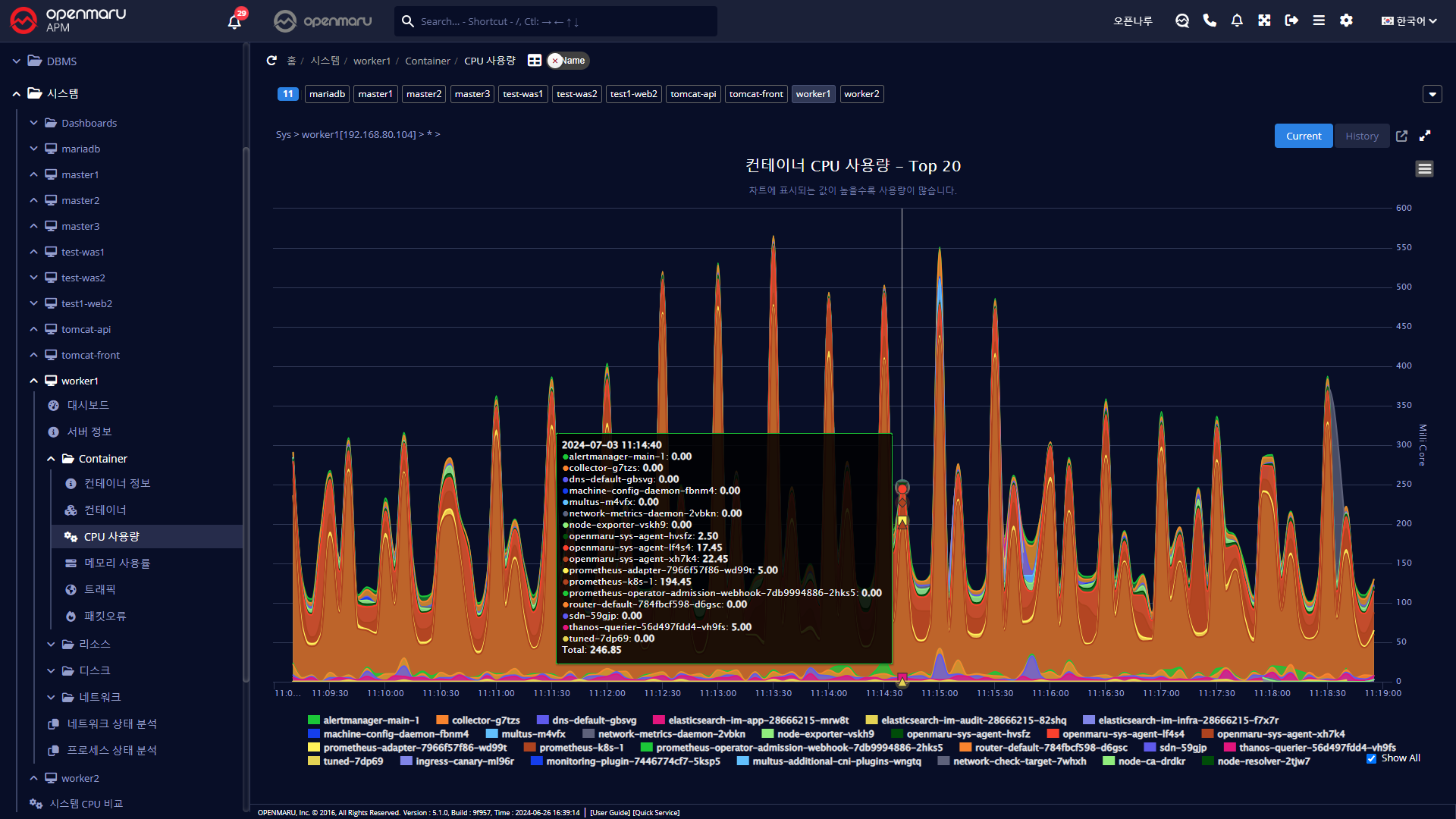
시스템 > Docker > CPU 사용량
시스템의 CPU 사용량을 컨테이너로 구분하여 그래프로 표시한다.
많이 사용하는 TOP 20 에 대한 항목만 표현된다.

시스템 > Docker > 메모리
시스템의 메모리 사용률을 컨테이너로 구분하여 그래프로 표시한다.
많이 사용하는 TOP 20 에 대한 항목만 표현된다.

시스템 > Docker > 트래픽
시스템의 초당 Send/Receive 바이트 수를 컨테이너로 구분하여 그래프로 표시한다.
많이 사용하는 TOP 20 에 대한 항목만 표현된다.

시스템 > Docker > 패킷오류
시스템의 초당 패킷 오류수를 컨테이너로 구분하여 그래프로 표시한다.
패킷 오류나 Drop등이 발생한다면, 과도한 네트워크 부하가 발생하고 있을 확률이 높다. 네트워크나 운영체제의 커널 파라미터(네트워크 관련)등을 확인하는 것이 좋다.
