시스템 - Docker
시스템 > Docker > 도커 정보
현재 Docker 기본정보, Image 리트스, Container 리스트 정보를 확인 할 수 있다.
| 항목 | 설명 |
|---|---|
| Docker Info | 서버 버전, 커널버전 등 설치 정보 |
| Images | Pull 된 Image 리스트 |
| Containers | 실행된 Container 리스트 |

시스템 > Docker > 컨테이너
현재 컨테이너 상태를 확인 할 수 있다.
Running, Stopped, Paused 및 Image 개수

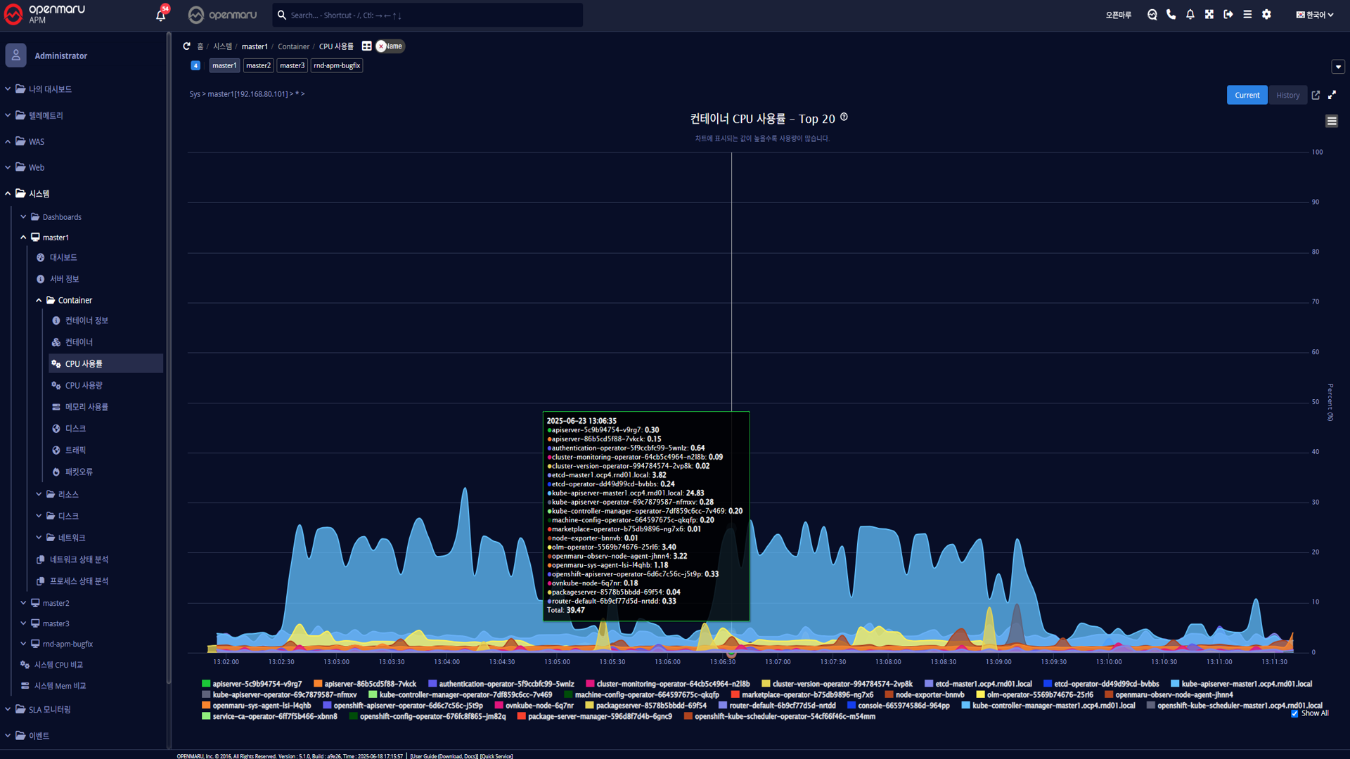
시스템 > Docker > CPU 사용률
시스템의 CPU 사용률을 컨테이너로 구분하여 그래프로 표시한다.